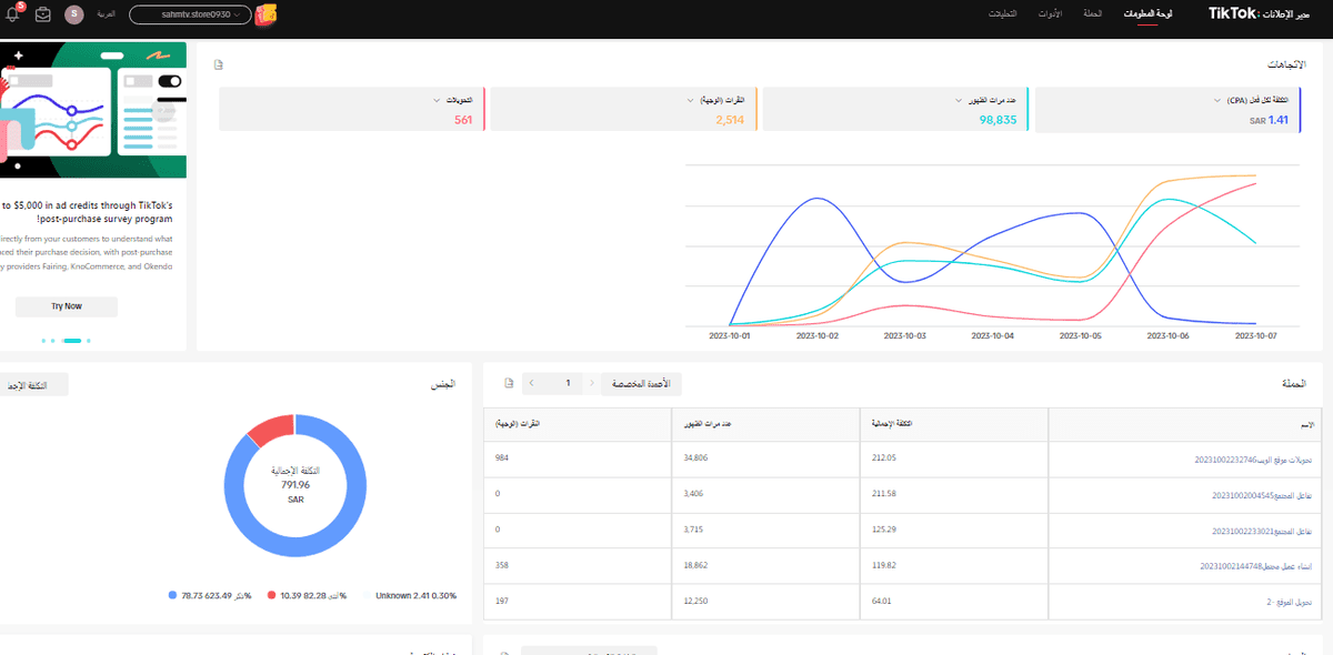
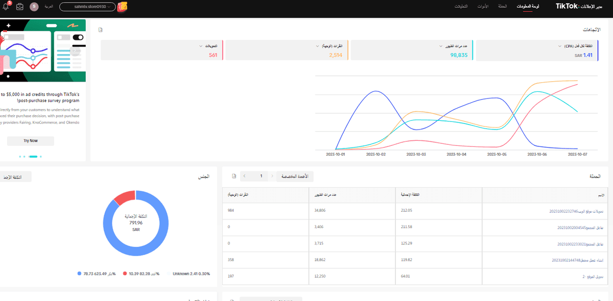
ادارة موقع سهم iptv تحميل الصورة رابط الصورة انشاء وادارة حساب تيك توك + نشر الفيديوهات وكتابة المحتوى تحميل الصورة رابط الصورة انشاء land page مخخصة لروابط السوشيال ميديا تحميل الصورة رابط الصورة نتائج تيك توك تحميل الصورة رابط الصورة نتائج اليوم وعدد اتحويلات والمبيعات من خلال tik tok تحميل الصورة رابط الصورة نتائج الحملات الاعلانية تحميل الصورة رابط الصورة انشاء حملات اعلانية احترافية على الصفحة والموقع تحميل الصورة رابط الصورة نتائج الحملات 💪💪💪 تحميل الصورة رابط الصورة نتائج الحملات تحميل الصورة رابط الصورة بداية الحملات على سناب تحميل الصورة رابط الصورة منذ أكثر من سنتين 16 مشاهدة