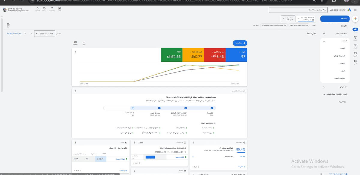
https://ok-pin.com/ تحميل الصورة رابط الصورة حملة اعلانية تستهدف Egypt تحميل الصورة رابط الصورة نتائج الحملة من 2 يوم وتحقيق 19 اشتراك بالموقع تحميل الصورة رابط الصورة منذ 9 أشهر 1 مشاهدة